Admin Portal¶
The Admin Portal is an interactive web dashboard for managing and monitoring the platform. Enable it with portal.enabled: true in your configuration.
portal:
enabled: true
title: "ACME Data Platform"
logo: https://example.com/logo.svg
logo_light: https://example.com/logo-for-light-bg.svg
logo_dark: https://example.com/logo-for-dark-bg.svg
admin:
enabled: true
persona: admin
The portal is served at /portal/. Authentication is required — use the same credentials as the Admin API. The sidebar is divided into User pages (see User Portal) and Admin pages (described here).
Branding¶
Customize the sidebar title and logo via portal.title, portal.logo, portal.logo_light, and portal.logo_dark. The portal picks the theme-appropriate logo automatically:
- Light theme:
logo_light→logo→ built-in default - Dark theme:
logo_dark→logo→ built-in default
The resolved logo is also used as the browser favicon. A built-in activity icon is used when no logo is configured. Logos should be square SVGs for best results.
Public Viewer Branding¶
Shared artifact links (the public viewer at /portal/view/{token}) display a two-zone header. The right zone shows the platform brand (portal.title and portal.logo). The left zone is an optional implementor brand for the organization deploying the platform:
portal:
implementor:
name: "ACME Corp" # Display name (left zone of public viewer header)
logo: "https://acme.com/logo.svg" # URL to SVG logo (fetched once at startup, max 1 MB)
url: "https://acme.com" # Clickable link wrapping name + logo
All three fields are optional. When omitted, the left zone is hidden and only the platform brand appears. The logo URL must point to an SVG file; it is fetched at server startup and inlined into the HTML.
Public Viewer Features¶
The public viewer includes:
- Light/dark mode — Defaults to the system
prefers-color-schemesetting. A toggle button in the header allows switching; the choice is persisted tolocalStorage. - Expiration notice — When the share has an expiration, a notice bar shows the relative time remaining (e.g., "This page expires in 6 hours"). Hidden when the share has no expiry or
hide_expirationwas set at share creation. - Notice text — Configurable per-share via
notice_text. Defaults to "Proprietary & Confidential. Only share with authorized viewers." Set to""to hide the notice entirely.
The hide_expiration and notice_text fields are set per-share when creating a share via the API:
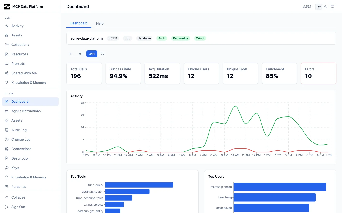
Dashboard¶
The Dashboard is the admin home page, providing a real-time overview of platform health across configurable time ranges (1h, 6h, 24h, 7d).


The dashboard includes:
- System info bar — Platform name, version, transport, config mode, and enabled features (Audit, Knowledge, OAuth)
- Summary cards — Total calls, success rate, average duration, unique users, unique tools, enrichment rate, and error count
- Activity timeline — Tool call volume over time (green) with error overlay (red)
- Top Tools / Top Users — Horizontal bar charts showing the most active tools and users
- Performance — Response time percentiles (P50, P95, P99) and average response size
- Recent Errors — Clickable error list with detail drawer
- Knowledge Insights — Summary statistics and category breakdown with pending review queue
- Connections — All configured toolkit connections with tool counts
Tools¶
Overview¶
The Tools Overview tab shows all configured connections and a complete tool inventory.


Each connection card displays the toolkit type (Trino, DataHub, S3), connection name, and the tools it provides. The Tool Inventory table below lists every registered tool with its description pulled from the MCP schema, visibility status, kind, and toolkit assignment.
Explore¶
The Explore tab provides an interactive tool execution environment for testing and debugging.


Features:
- Tool browser — Tools grouped by connection (Trino, DataHub, S3) with search filtering
- Dynamic parameter form — Auto-generated from each tool's JSON schema with type-appropriate inputs (text areas for SQL, number fields for limits, dropdowns for enums)
- Result display — Rendered markdown tables for structured data, with a Raw toggle for JSON output
- Semantic context — Cross-injection enrichment shown below results: dataset descriptions, owners, tags, column metadata, glossary terms, and lineage sources
- Execution history — Timestamped log of tool calls with duration, status, and replay capability
Audit Log¶
Overview¶
The Audit Overview tab provides platform-wide analytics across configurable time ranges.


Includes the same summary cards, activity timeline, top tools, and top users charts as the Dashboard — focused specifically on audit data with additional performance percentiles and error tracking.
Events¶
The Events tab provides a searchable, filterable log of every tool call.


Features:
- Filters — User, tool, status (success/failure), and time range dropdowns
- Sortable columns — Timestamp, user, tool, toolkit, connection, duration, status, and enrichment
- Export — Export CSV and Export JSON buttons
- Event detail drawer — Click any row to open the full detail:
- Identity — User email, persona, session ID
- Execution — Tool name, toolkit, connection, duration
- Status — Success/failure, enrichment status
- Transport — HTTP or stdio, request/response sizes, content block count
- Parameters — Full request parameters as JSON
Knowledge & Memory¶
Overview¶
The Knowledge & Memory Overview provides insight and memory statistics with distribution charts.


The overview includes:
- Knowledge Capture cards — Total insights, pending review, approved, applied, rejected, and approval rate
- Insight Status Distribution — Donut chart showing insight lifecycle states (pending, approved, applied, rejected, rolled back, superseded)
- Memory cards — Total memories, active, stale, and dimensions count
- Memory Status Distribution — Donut chart of memory states
- Memory by Dimension — Distribution across LOCOMO dimensions (knowledge, event, entity, relationship, preference)
Knowledge Capture¶
The Knowledge Capture tab lists all captured insights with filtering and admin review actions.


Features:
- Summary cards — Pending review, total insights, top category, and applied count
- Filters — Status, category, and confidence dropdowns
- Sortable table — Created at, captured by, category, confidence, insight text, and status
- Status badges — Color-coded: pending (amber), approved (green), applied (green), rejected (red), rolled back (red), superseded (gray)
- Insight detail drawer — Click any row to see full metadata, entity URNs, suggested actions, related columns, review notes, and approve/reject buttons
All Memory¶
The All Memory tab shows every memory record across all users and sessions.


Features:
- Summary cards — Total, active, stale, and archived counts
- Filters — Dimension, category, status, and source dropdowns
- Sortable table — Created, user, persona, dimension, category, content preview, status, and confidence
- Memory detail drawer — Full content (rendered as markdown), entity URNs, metadata, stale reason, and archive action
Changesets¶
The Changesets tab tracks catalog changes that resulted from approved knowledge.


Each changeset records what was changed, the target DataHub URN, the change type (e.g., Update Column Description), who applied it, and its status. Changesets support rollback to revert applied catalog changes.
Assets (Admin)¶
The admin Assets page shows all platform assets across all users with search and filtering.


The table displays name, owner email, content type, file size, sharing status, and creation date. Click any asset to open the detail view:


The admin asset detail renders the asset content in a full-screen viewer with Preview/Source toggle, owner display, and management actions (Delete, Download, Share).
Resources (Admin)¶
The admin Resources page shows managed resources across all personas and scopes.


Features:
- Scope tabs — All Resources, Global, and per-persona tabs (admin, data-engineer, finance-executive, etc.)
- Search and filter — Text search and category dropdown
- Upload button — Upload new resources scoped to any persona
- Resource table — Name, scope badge, category, MIME type, tags, file size, uploader email, and last updated date
Prompts (Admin)¶
The admin Prompts page provides global prompt management across all scopes and personas.


Features:
- Scope filter — Dropdown to filter by Global, Persona, Personal, or System scope
- Search — Full-text search across name and description
- New Prompt — Create prompts with scope, persona assignment, and enabled/disabled state
- Sortable table — Name, scope badge, description, owner, category, and actions
- Scope badges — Global (blue), Persona (purple), Personal (gray), System (amber)
Connections¶
The Connections page manages toolkit backend instances (Trino, DataHub, S3) using a split-pane layout.


Left pane — Connection list grouped by kind (DataHub, S3, Trino), with source badges (file or database), descriptions, and tool counts.
Right pane — Selected connection detail showing:
- Metadata — Kind, created by, and last updated
- Configuration — Key-value pairs with "Show sensitive" toggle for passwords and tokens
- Actions — Edit and Delete buttons
Source tracking:
| Badge | Meaning |
|---|---|
| file | Defined in the YAML config file. Read-only in the admin UI. |
| database | Created via the admin UI. Fully editable. |
| both | Defined in config with a database override. Database version is active. |
- File connections are read-only. Editing creates a database override (source becomes "both").
- Deleting a "both" connection removes the override and reverts to the file version.
- + Add Connection at the bottom creates database-only connections.
Personas¶
The Personas page manages role-based tool access rules and context overrides using the same split-pane layout as Connections.


Left pane — Persona list with display name, slug, role count, and resolved tool count.
Right pane — Selected persona detail showing:
- Metadata — Priority, resolved tools count, and assigned roles
- Tool Access Rules — Allow patterns (green badges, e.g.,
trino_*,datahub_*) and deny patterns (red badges, e.g.,capture_insight) - Resolved Tools — Expandable list of the actual tools this persona can access
- Context Overrides — Description prefix and agent instructions suffix that customize AI behavior for this persona
See Personas for configuration details.
API Keys¶
The Keys page manages API keys for programmatic authentication.


Features:
- Key table — Name, source badge (file/database), email, description, roles badge, expiration date, and actions
- Expired keys — Shown with dimmed text and "Expired" badge
- + Add Key — Create keys with name, email, description, roles, and expiration preset (Never, 24h, 7d, 30d, 90d, 1yr). The plaintext key is shown only once at creation.
- Delete — Available for database-managed keys only; file keys are read-only
- Source badges — Same file/database/both system as Connections
Change Log¶
The Change Log page provides an audit trail of all configuration changes made via the admin UI.


Each entry shows:
- Config key — The configuration path that changed (e.g.,
server.description,server.agent_instructions) - Action — Set (red badge) indicating a value was written
- Timestamp — When the change was made
Local Development¶
Run the portal locally with demo data using Mock Service Worker:
Open http://localhost:5173/portal/ — no backend required. The mock data includes realistic ACME Corporation demo content with 200+ audit events, 50 knowledge insights, 6 personas, and 12 users.
For full-stack development with a real backend:
make dev-up # Start PostgreSQL
go run ./cmd/mcp-data-platform --config dev/platform.yaml # Start server
psql -h localhost -U platform -d mcp_platform -f dev/seed.sql # Seed demo data
cd ui && npm run dev # Start React dev server
See dev/README.md for complete local development instructions.
Generating Screenshots¶
Automated screenshot generation captures every portal page in light and dark modes:
cd ui
npm run screenshots # Generate PNG screenshots
npm run screenshots:convert # Convert to optimized WebP
Screenshots are saved to docs/images/screenshots/light/ and docs/images/screenshots/dark/. See ui/e2e/screenshots/README.md for configuration options including custom branding.