User Portal¶
The user portal is the day-to-day interface for analysts, engineers, and other data consumers. It provides access to AI-generated assets, curated collections, managed resources, shared content, knowledge capture, prompt templates, and personal activity analytics.
The sidebar is divided into User pages (described here) and Admin pages (see Admin Portal).
Activity¶
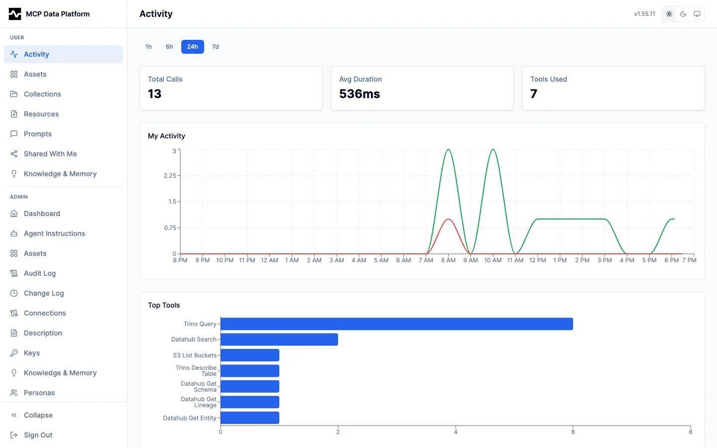
The Activity page shows your personal tool usage analytics across configurable time ranges (1h, 6h, 24h, 7d).


The page includes:
- Summary cards — Total calls, average duration, and tools used in the selected window
- My Activity chart — Timeseries of your tool call volume (green) with errors highlighted (red)
- Top Tools — Horizontal bar chart of your most-used tools
Assets¶
The Assets page displays interactive dashboards, reports, and visualizations generated by AI agents during sessions. Assets are saved via the save_artifact tool and support multiple content types.


Features:
- Search — Full-text search by name or description
- Filters — Content type dropdown (HTML, JSX, SVG, Markdown, CSV) and tag filter
- View toggle — Switch between grid (card thumbnails) and table view; preference persisted to localStorage
- Grid cards — 4:3 thumbnail previews with content type icon, tags, collection badges, file size, and sharing indicators
- Table rows — Sortable columns for name, type, tags, collections, size, sharing, and creation date
Asset Viewer¶
Click any asset to open the full-screen viewer. The viewer renders content natively based on type — HTML and JSX as interactive components, SVG as vector graphics, Markdown with full formatting, and CSV as sortable tables.


The viewer provides:
- Preview / Source toggle — Switch between rendered output and raw source code
- Actions — Delete, Download, and Share buttons
- Owner display — Shows the asset owner's email address
All content types are rendered inline:
Interactive dashboards with KPI cards, charts, and tables rendered as live HTML.


React components rendered with live state and interactivity (tabbed views, filters).


Vector graphics — charts, diagrams, and data visualizations rendered at full resolution.


Formatted text with headings, tables, lists, code blocks, and mermaid diagrams.


Tabular data rendered as a sortable, searchable table.


Collections¶
Collections let you organize related assets into curated, shareable groups with rich descriptions and ordered sections.


The collections list shows:
- Search — Filter collections by name or description
- New Collection button — Creates a collection and opens the editor
- View toggle — Grid or table view
- Grid cards — Thumbnail mosaic of contained assets, collection name, description, tags, sharing indicators, and creation date
Viewing a Collection¶
Click a collection to open the viewer, which renders the full collection with sections, markdown descriptions, and asset cards.


- Section navigation — Each section has a title, markdown description, and ordered asset list
- Asset cards — Thumbnail previews with name, description, content type badge, and file size
- Thumbnail size — Configurable per collection (Large, Medium, Small, None) via Settings
- Actions — Back, Edit, Share, and Delete
Click any asset card to open it in the asset viewer:


Sharing Collections¶
Collections use the same sharing system as individual assets:
- Public links — Time-limited anonymous access via token URL
- User shares — Share with specific email addresses with Viewer or Editor permission
- Share management — View active shares, copy public links, revoke access
Resources¶
Resources are human-uploaded reference materials — SQL templates, runbooks, checklists, and brand assets — that AI agents can access during sessions via the MCP resources/read protocol.


The Resources page provides:
- Scope tabs — My Resources, admin, and Global tabs for filtering by visibility scope
- Search and filter — Text search and category dropdown
- Upload button — Upload new resources with name, description, category, and tags
- Resource table — Name, category, MIME type, tags, file size, uploader email, and last updated date
- Delete — Trash icon to remove owned resources
Shared With Me¶
The Shared With Me page shows assets and collections that other users have shared with you.


Two tabs:
- Assets — Shared assets displayed in grid or table view with content type badges, tags, sharer name, permission level (Viewer/Editor), file size, and share date
- Collections — Shared collections with name, description, sharer, access level, and share date
Click any shared asset to open it in the viewer:


Knowledge & Memory¶
The Knowledge & Memory page tracks what the platform has learned from your sessions. Knowledge items go through admin review before reaching the catalog. Memory records persist your corrections and preferences across sessions.


Two tabs:
Knowledge¶
- Summary cards — Total insights, pending, approved, and applied counts
- Status filters — All, Pending, Approved, Applied, Rejected
- Insight cards — Category badge, status badge, creation date, insight text (rendered as markdown), linked entity URNs, and review notes
- Pagination — 20 items per page
Memory¶
- Summary cards — Total memories, active, stale, and dimension count
- Filters — Status (All, Active, Stale, Archived) and dimension dropdown
- Memory cards — Dimension, category, status, content (rendered as markdown), entity URN links, and stale reason if applicable
See Knowledge Capture and Memory Layer for how these are created during sessions.
Prompts¶
Prompts are reusable templates that guide AI agent behavior. Users can create personal prompts and browse available global and persona-scoped prompts.


Two tabs:
- Personal — Your own prompts with create, edit, and delete actions
- Available — Global and persona-scoped prompts you can view and use
Features:
- Search — Full-text search across name, display name, and description
- Sortable columns — Name, scope, description, category
- Expandable rows — Click the chevron to see the full prompt content, arguments, and copy-to-clipboard button
- Scope badges — Personal (gray), Global (blue), Persona (purple), System (amber)
- New Prompt — Create prompts with name, display name, description, content (supports
{arg}placeholders), and category